现代魔法学院
关注
1
关注者
2
正在关注
赞助
主页
归档
管理面板
最新
最热
最多评论
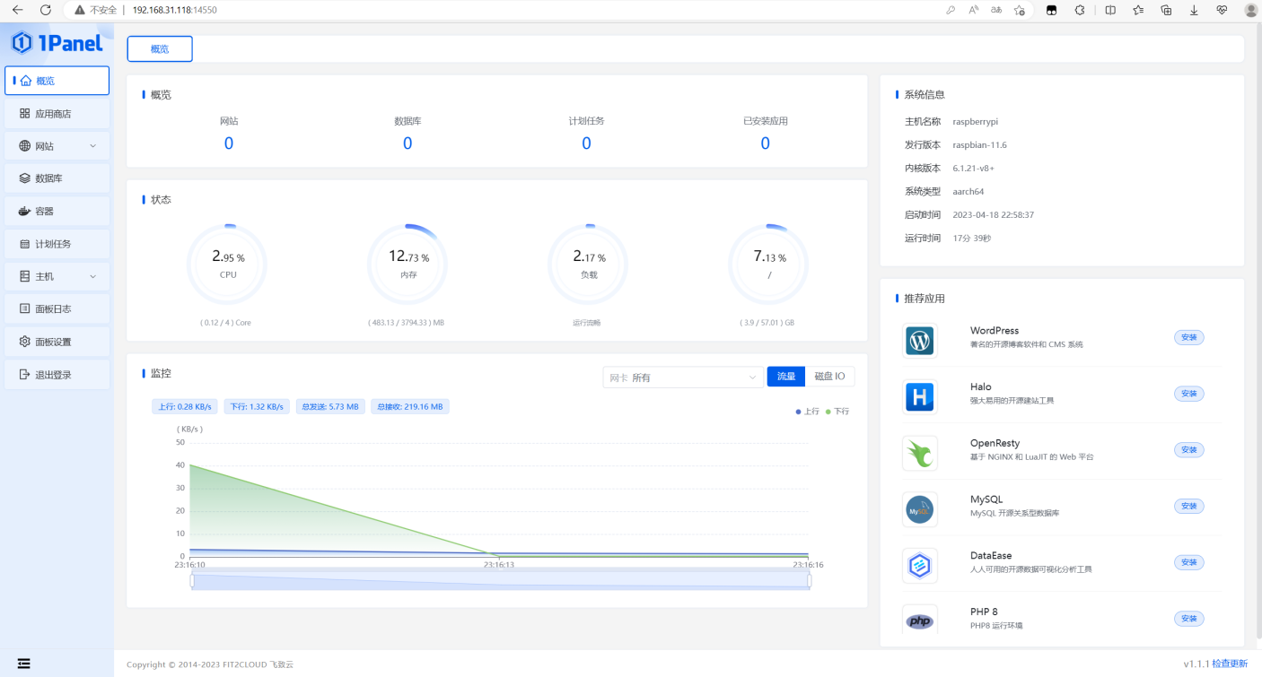
【树莓派】安装1Panel管理面板
用的树莓派型号:RaspberryPi 4B 4G 内存版 1Panel 是一个现代化、开源的 Linux 服务器运维管理面板。 SSH 进入树莓派 创建一个 root 密码 Copy sudo passwd root 进入 root 模式 安装部署: Copy curl…
RaspberryPi
0 分钟
3 年前
此博客数据所有权由区块链加密技术和智能合约保障仅归创作者所有。
区块链标识
#56179
所有者
0x38225f5340040753372c6bfc43f744f7a3ed0789
交易哈希
创作 0x73f4d630...daab42321b
最后更新 0x03f5c2a0...5677342452
IPFS 地址
ipfs://bafkreifcju5davn5ulifkhfrmrnrgc7qcghvmj2h4lndvzmuoyezprzika